Hi, I'm trying to get my Guest WiFi VLAN working on SFOS. This was previously working fine with UTM9 but since moving to SFOS has stopped working!
Running the SFOS virtual appliance in ESXi v8, configured as follows;
vSwitch0 contains port groups for the data LAN (VM Network), Guest VLAN (VLAN33) and the Management Network. This is bound to physical NIC vmnic0 which is physically connected to switch port 1. The port group 'VM Network' is presented in SFOS as PortA and assigned the LAN zone. The 'VLAN33' port group is presented in SFOS as PortD and the SFOS VLAN is attached to that as PortD.33. The WiFi AP is physically connected to switch port 23, and the Guest LAN is configured on the WiFi controller with VLAN ID 33. Physical switch ports 1 and 23 are untagged on the default VLAN1. Port 1 is tagged for VLAN33 and port 23 is untagged for VLAN33. Port 1 is set to Trunk, port 23 is set to General (Dell parlance for allowing multiple VLANs on a port)
I've configured a DHCP server on PortD.33 but cannot get a response from it. I have already set "system dhcp static-entry-scope global" in case there was a conflict with existing mappings. Runing "tcpdump interface PortD.33 'port 67 or 68" shows no traffic hitting the interface.
Screenshots speak a thousand words! Can anyone spot what I'm doing wrong?
vSwitch0:

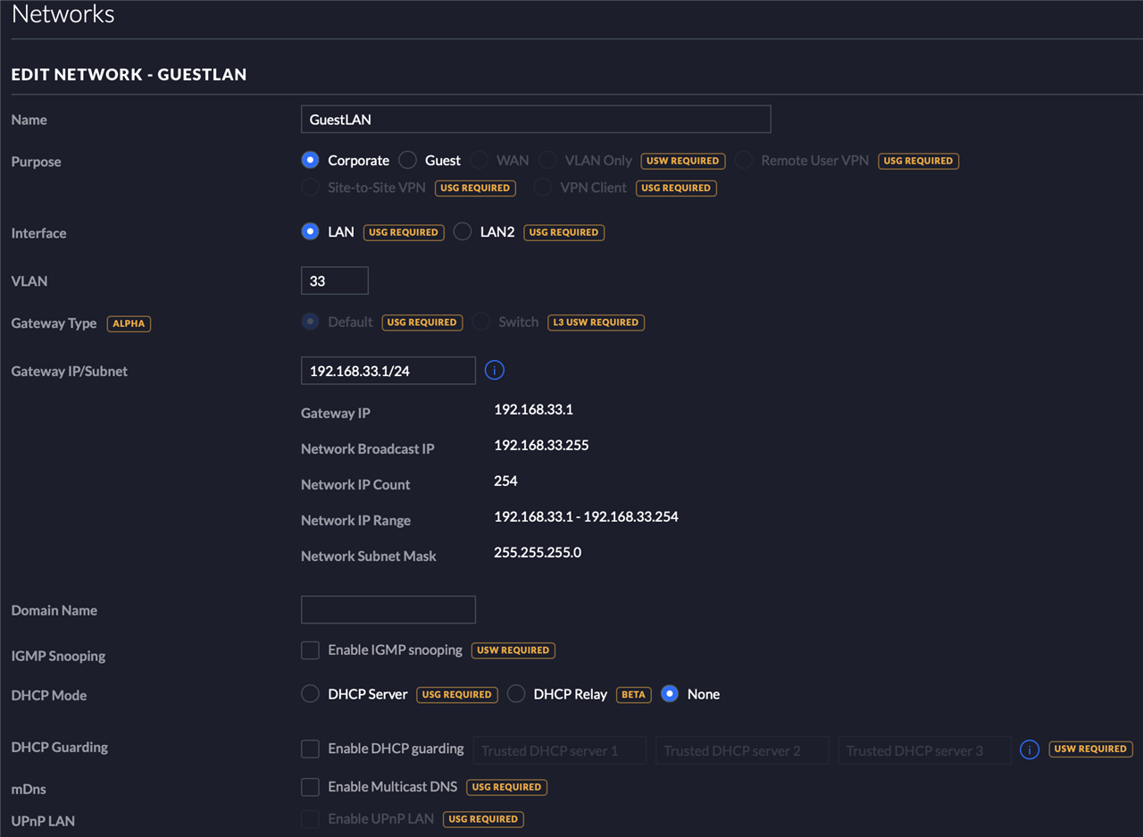
SFOS Network/Interface:

Physical Switch Default VLAN Membership:

Physical Switch VLAN 33 Membership:

WiFi Controller Config:

This thread was automatically locked due to age.